Security Accreditation and Regulation


使用情境

企業在導入資安管理制度(如 ISO 27001、上市櫃資安指引、政府法規要求…等)時,常會遇到:

(1) 政策導入與建置困難
    • 資安政策內容繁多,初步導入或版本更新的過程複雜,難以迅速適應。
    • 缺乏專業背景與實務經驗,使規劃與建置過程充滿挑戰,增加導入風險。
(2) 政策落實管理挑戰
    • 資安要求涵蓋多個領域,需執行的項目眾多,使企業難以兼顧所有政策的落實程度。
    • 內部人力有限,政策執行的監管與稽核工作負擔沉重,容易出現落實不足的情況。
(3) 多政策導入之控制項重複整合挑戰
    • 企業同時維護多個政策時,常出現不同框架間控制項內容相似或重複,造成執行流程繁瑣、任務量被放大。
    • 缺乏「對應整合」機制,使同一項實際作業需重複建立與追蹤多個任務,降低效率。
(4) 定期檢視與通知繁瑣
    • 定期檢視資安維運狀況耗時且需投入大量人力,影響整體效率。
    • 管理者缺乏「全貌圖」,難以掌握目前落實程度與風險。
(5) 執行歷程管理複雜
    • 各類維運項目記錄方式不一致,管理模式分散,難以有效統整。
    • 數據統計、分析與留存皆需額外人工投入,使歷程管理不夠高效,影響決策品質。

產品介紹

SAR (Security Accreditation and Regulation)
由三甲科技自主開發,是一款專為企業設計的資安治理與落實平台。
SAR 透過 控制項落實與任務追蹤,協助企業建置資安政策,確保能在低成本的情況下高效落實安全規範,並快速強化資通安全防護能量。

同時,SAR具備以下特點:
    • 以 任務導向 的方式分解控制項,降低導入難度。
    • 提供 即時追蹤 與 提醒機制,確保資安要求不被忽略。
    • 透過 數據儀表板,讓管理者快速掌握整體資安成熟度。
    • 最小化導入成本,減少人力消耗。

sar-logo

產品優勢

sar-feature

產品特色

(一) 政策指引
• 提供常見資安法規與標準,提供清晰落實路徑。
• 可同時套用多個政策,讓企業在不同規範下都能保持一致性。
• 單張任務卡對應多個政策之控制項,一次執行同時達成多個要求,提升落實效率與管理一致性。
• 支援自訂控制項,或由三甲科技協助客製化,確保符合企業實際需求。

(二) 自動化落實追蹤
• 定期自動派發例行任務,降低管理者的手動負擔。
• 持續監控資產資訊,確保符合政策規範。
• 系統會即時追蹤控制項的落實情況,並在有延遲或異常時自動通知相關人員。
• 所有追蹤結果都會自動統計,讓檢視更加便利。

(三) 協作管理
• 支援多成員帳號系統,可依部門、角色分配任務。
• 每個成員能清楚看到自己的待辦清單,減少責任不清的情況。
• 管理員可隨時掌握各成員的執行情況,確保政策落實過程透明。

(四) 可視化管理
• 提供 Dashboard、任務看板、風險儀表板,清楚呈現落實進度。
• 數據圖表涵蓋完成度、資產狀態、風險狀況等,協助快速決策。
• 各資產、人員、培訓與維運資訊皆能透過統一介面檢視。

收費機制

本方案共有三種不同的功能模組版本(基礎版、進階版、顧問版),因各版本所涵蓋的功能範圍不同,報價也會有所差異。三種版本依功能深度與管理需求進行區分,企業可依自身的資安成熟度、導入範圍與未來擴充性,挑選最適合的方案;若後續需要新增模組,也能透過模組化方式彈性加購,讓整體導入更有彈性。

基礎版

適合小型團隊快速上線

基礎

  • 組織總覽資訊
  • 帳號權限區分模組

政策管理

  • 政策管理模組(ISMS)
  • 任務管理模組(行事曆、看板)

檔案管理

  • 檔案管理模組

通知管理

  • 平台通知模組

進階版

含完整風險、資產與人員管理

基礎版所有功能加上:

基礎

  • 使用者平台操作紀錄

檔案管理

  • 檔案管理可整合企業之 NAS 或雲端

風險評鑑

  • 風險因子資料庫
  • 風險評鑑

資產管理

  • 資產界定模組
  • 資產價值模組
  • 資產管理模組(硬體、軟體、資料、服務)

人員與培訓

  • 人員管理模組

顧問版

需要客製治理與顧問支援

進階版所有功能加上:

自訂政策功能

  • 政策與任務卡自訂模組

顧問服務

  • 顧問輔導服務 8 小時(每月內 4×2hrs 會議)

平台呈現

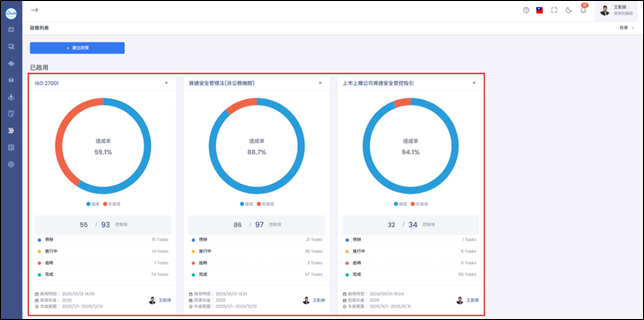
政策落實完成度檢視

使用百分比與圓餅圖,以更直觀的方式展現政策與控制項的落實度。

sar-feature-1

以導入百分比、控制項達成百分比、任務概況呈現政策落實情況,同時各指標亦深入之各個控制項。

sar-feature-2

總覽政策落實與資產現況

提供組織整體的資安落實現況、資產狀態與任務清單。

sar-feature-3

控制項任務卡

顯示每個控制項目中的SOP任務卡,並清晰標示待辦項目、完成度、負責人、逾期日期。

sar-feature-4

任務卡詳細資訊可查看SOP任務執行細節,且同時對應(關聯)到多個政策之控制項。

sar-feature-5

四大核心任務卡設計,滿足政策管理需求。

sar-feature-6

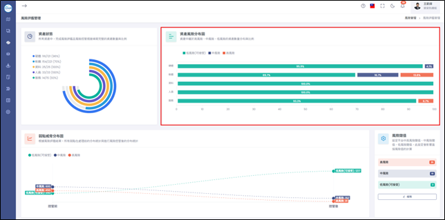
風險評鑑

風險評鑑儀錶板呈現資產評鑑狀態、資產風險分布與弱點威脅分布,並可於平台快速對資產進行風險評鑑與處理。

sar-feature-7

資產清單維護

快速新增、分類、追蹤資產狀態,支援批次匯入。

sar-feature-8

資產(硬體、軟體、資料、人員…)檢視

資產狀態視覺化呈現,履歷紀錄變更歷程,標註不符合政策之項目。

sar-feature-9
sar-feature-10